991 Views
Message 1 of 3

Lag spikes

Go to solution

Hi

My internet went down on Friday (FTTP) and it took BT until Sunday to repair.

Since then ive been getting lag spikes and packet loss on league of legends but also rest of the family is noticing it on online voice calls.

Ive restarted the modem and the router. 
My PC uses powerline adaptor and ive never had this issue before until the fix on sunday.

 

I called BT and they state they cant see anything wrong but i explained it last a couple of sec and then goes back to normal. 
Ive attached pingplotter image if it helps.

If need longer data please let me know happy to provide.
BT have sent me a new router but i dont think thats the issue, its just such a coincidence this has been happening since the "fixed" the issue that caused it to go down.

Please any help would be highly appreciated

cyanide_snow_1-1729024450192.png

 



0 Ratings
Reply
2 REPLIES 2
954 Views
Message 2 of 3

Re: Lag spikes

Go to solution

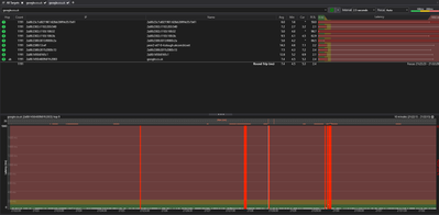
cyanide_snow_0-1729028757656.png

This was during one game of league with this running in back ground, every red line part the game would lag

0 Ratings
Reply
863 Views
Message 3 of 3

Re: Lag spikes

Go to solution

Hi @cyanide_snow,

We know how important it is for you to have a consistent service with your broadband, so I can understnad how frustrating this must be for you and your family, and this is certainly not the experience we want you to have. 

I know you have already reached out to the team regarding this, but this would be the best course of action to try again, as we do not have acccount access here on the Community, so would not be able to look into why this is happening, especially if this is linked to the fix you had prevously.

Rach