cancel
Showing results for 
Show  only  | Search instead for 
Did you mean: 
4,072 Views
Message 1 of 8

FTTC DLM reset after building work?

Hi there,

Newly registered, but have been lurking for some time. I see various requests for DLM resets due to reduced sync speeds after a fault.

I've recently been going through a load of building work, which resulted in several power outages. For the last few years I've always been able to sync at ~80Mbps down, but I'm now stuck at ~66Mbps?

Line stats look fine (SNR varies between 8dB and 12dB depending on time of day). I've since left my line up for 30+ days without reboot but DLM doesn't appear to have backed off yet.

Any ideas how I can 'kick it' or request a reset?

vdsl status
  ---------------------- ATU-R Info (hw: annex A, f/w: annex A/B/C) -----------
   Running Mode            :      17A       State                : SHOWTIME
   DS Actual Rate          : 66997000 bps   US Actual Rate       : 19999000 bps
   DS Attainable Rate      : 75732852 bps   US Attainable Rate   : 27990000 bps
   DS Path Mode            :        Fast    US Path Mode         :        Fast
   DS Interleave Depth     :        1       US Interleave Depth  :        1
   NE Current Attenuation  :       12 dB    Cur SNR Margin       :        9  dB
   DS actual PSD           :     0. 4 dB    US actual PSD        :    13. 4  dB
   NE CRC Count            :        0       FE CRC Count         :     7028
   NE ES Count             :        0       FE  ES Count         :     5540
   Xdsl Reset Times        :        0       Xdsl Link  Times     :        1
   ITU Version[0]          : fe004452       ITU Version[1]       : 41590000
   VDSL Firmware Version   : 05-07-06-0D-01-07   [with Vectoring support]
   Power Management Mode   : DSL_G997_PMS_L0
   Test Mode               : DISABLE
  -------------------------------- ATU-C Info ---------------------------------
   Far Current Attenuation :       12 dB    Far SNR Margin       :       10  dB
   CO ITU Version[0]       : b5004244       CO ITU Version[1]    : 434dc01c
   DSLAM CHIPSET VENDOR    : < BDCM >

 

Thanks,

Tim

0 Ratings
7 REPLIES 7
4,066 Views
Message 2 of 8

Re: FTTC DLM reset after building work?

can you enter your phone number and post results leave exchange and cab but delete number

https://www.broadbandchecker.btwholesale.com/#/ADSL

is there any line noise which may be a problem  dial 17070 option 2  should be silent and best with corded phone

i wouldn't expect a noise margin to fluctuate so much from 8 to 12db



If you like a post, or want to say thanks for a helpful answer, please click on the Ratings 'Thumbs up' on left hand side.
If someone answers your question correctly please let other members know by clicking on ’Mark as Accepted Solution’.
0 Ratings
4,060 Views
Message 3 of 8

Re: FTTC DLM reset after building work?

Thanks for the quick info, @imjolly 

I'll check internal cable (Draytek Vigor 130 connected directly to the master socket) and line noise shortly. I'm only questioning the building work as I've been stable for 4+ years at 80Mbps and all of a sudden it's dropped.

Might be a red-herring though... just curious if repeated power cuts were a legitimate explanation or whether it's possible to infer DLM is active (i.e. specific rate steps)?

I'll start logging SNR via SNMP so I can build up a picture of how it's changing. The range above was noticed during spot-checks, but I agree the +/- 4dB is concerning (EE background - totally get logarithmic scale).

Exchange HARPENDEN is served by Cabinet 42
Featured Products Downstream Line Rate(Mbps) Upstream Line Rate (Mbps) Downstream HandbackThreshold(Mbps) WBC FTTC Availability Date WBC SOGEA Availability Date Left in JumperHigh Low High Low        VDSL Range A (Clean) 

VDSL Range B (Impacted) 

8063.1201957.6AvailableAvailable--
8060.4201955AvailableAvailable--
Featured Products Downstream Line Rate(Mbps) Upstream Line Rate (Mbps) Downstream Range (Mbps) Availability Date FTTP Install ProcessFTTP on Demand
33030--Available--
ADSL Products Downstream Line Rate (Mbps) Upstream Line Rate (Mbps) Downstream Range(Mbps) ADSL Availability Date WBC SOADSL Availability Date Left in JumperWBC ADSL 2+WBC ADSL2+ Annex MADSL MaxWBC Fixed RateFixed Rate
Up to 5.5--4.5 to 6.5AvailableAvailable--
Up to 5.5Up to 14.5 to 6.5AvailableAvailable--
Up to 4--3 to 7AvailableAvailable--
2----AvailableAvailable--
2----Available----
Observed Speeds VDSLMax Observed Downstream SpeedMax Observed Upstream SpeedObserved Date
66.99
20
2020-07-31
Other Offerings Availability DateVDSL MulticastADSL Multicast
Available
Available
Premise Environment StatusBridge TapVRINTE FacePlateLast Test Date
N
N
N
19-07-2020

 

0 Ratings
3,982 Views
Message 4 of 8

Re: FTTC DLM reset after building work?

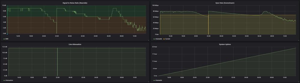
Ok after recording the statistics for a few days.... things are just super-weird. I even bought a second Vigor130 as I figured my modem was broken....

Here's a graph of SNR, the current/attainable sync speeds, line attenuation, and uptime.

Modem booted at 14:20 yesterday. DSL cable reseated at 22:00 last night (note the SNR recovers immediately when resyncing).

Any ideas?! I've sent this to Draytek too for their opinion...

modem_weird.JPG

 

0 Ratings
3,952 Views
Message 5 of 8

Re: FTTC DLM reset after building work?

Ok - suspect this is a Vigor issue (either Lantiq chip compatibility with my cabinet or a firmware issue). I switched back to the old HG612 (unlocked it for stats) and it's night and day....

The below has two different Vigor 130 in use (I bought a 2nd in shear frustration)....

modem_fixed.JPG

0 Ratings
3,863 Views
Message 6 of 8

Re: FTTC DLM reset after building work?

Any chance of the moderators performing a remote DLM reset? I've now been stable on the HG612 for over a week, and the attainable speed is ~81Mbps (and constant SNR of 10dB).

Thanks!

0 Ratings
3,860 Views
Message 7 of 8

Re: FTTC DLM reset after building work?

It takes a few weeks of stable connection not just 7 days before DLM will start to improve your connection



If you like a post, or want to say thanks for a helpful answer, please click on the Ratings 'Thumbs up' on left hand side.
If someone answers your question correctly please let other members know by clicking on ’Mark as Accepted Solution’.
0 Ratings
3,641 Views
Message 8 of 8

Re: FTTC DLM reset after building work?

Coming up to 90d later and it's still exactly 66999kbps....

Modem has been rebooted exactly once (and left off overnight) on the recommendation of a friendly Openreach engineer.

90d.JPG

0 Ratings